1С:УНФ имеет встроенную CRM-систему, в которой можно:
Внедрение CRM с помощью партнеров 1С в рамках проекта Реальная автоматизация позволяет централизованно вести полную базу клиентов, фиксировать и анализировать все взаимодействия с ними, автоматизировать работу отдела продаж, планировать задачи и контролировать их выполнение.
В программе предусмотрены инструменты работы с потенциальными клиентами - лидами. Для лида можно завести собственную карточку, в которой отображаются реквизиты, состояния, связанные заказы. В карточке лида можно отобразить результат работы с лидом. Из карточки лида можно создать коммерческое предложение (его можно отправить клиенту на ознакомление) или заказ покупателя в случае успешного завершения работы.
Вся информация о покупателях хранится в карточках клиентов. В ней можно посмотреть полную историю взаимоотношений от первого запроса до комментариев менеджеров и совершенных сделок. Здесь можно найти юридическую и контактную информацию, договоры, установить правила учета взаиморасчетов. Клиентов можно объединять в группы, определять сегмент, ставить тэг, назначать ответственного менеджера, указать источник привлечения.
Из карточки клиента можно увидеть все документы и прикрепленные файлы. Здесь же можно построить отчеты по оплатам, взаиморасчетам, создать акт сверки.
В отчетах можно провести анализ продаж и полученной прибыли по каждому клиенту.
Контакт-центр — единое рабочее место для работы со всеми входящими коммуникациями: письмами, сообщениями из мессенджеров, звонками и заказами. Сотрудники в контакт-центре общаются с клиентами, решают текущие и просроченные задачи, отвечают друг другу, планируют работу в календаре.
Для работы в Контакт-центре можно выбрать удобный вариант: список, календарь, канбан, доски.
Контакт-центр в виде календаря
Если выбрали Календарь, можно видеть дела на сегодня, неделю или месяц. В календаре сразу доступны свободные периоды времени и планирование задач на конкретное время с равномерной загрузкой. Удобно синхронизировать календари 1С с внешними календарями Google, iCloud, Yandex, Mail.ru. Это позволяет планировать дела и отслеживать задачи на разных устройствах.
Контакт-центр в виде «Канбан»
В варианте Канбан можно планировать выполнение задач и изменять сроки, перемещая их из одной колонки в другую. Контакт-центр в таком виде удобен для планирования задач и отметки их выполнения.
Контакт-центр в виде досок
Вариант работы Доски позволяет распределять задачи на нескольких досках, определять приоритетные задачи. Каждая доска — это представление дел одного календаря в виде колонок. Можно создать доску для нескольких сотрудников. Командная доска помогает планировать задачи для выполнения рабочей группой.
Доски для телемаркетинга
C помощью досок Контакт-центра можно организовывать телемаркетинг: информировать об акциях, новых возможностях, получать обратную связь от клиентов по существующим услугам или продуктам. При проведении телемаркетинга доска поможет сотрудникам быстро обработать клиентскую базу, а руководителю видеть количество опрошенных клиентов и результат обзвона.
В программе можно получать сообщения из групп социальной сети «ВКонтакте», каналов и чатов в мессенджерах WhatsApp, Telegram. Сотрудники могут общаться с клиентами и просматривать историю переписки непосредственно в программе, не переключаясь на другие приложения. Для мессенджера WhatsApp поддержали возможность писать клиенту первыми.
Работая в программе, можно получать, хранить и отправлять электронные письма. Письма можно создавать по шаблону и создавать массовые рассылки. Массовые рассылки позволяют создавать рекламные и информационные макеты и отправлять их группе клиентов по электронной почте или СМС. Для создания массовой рассылки можно воспользоваться уже имеющимися возможностями программы или использовать интеграцию c сервисом рассылок UniSender.
О настройке электронной почты читайте в статье Электронная почта на сайте ИТС.
Всю информацию, как подключить сервис Unisender и создать массовую рассылку, можно найти в разделе Массовые рассылки на сайте ИТС.
В программе можно подключить IP-телефонию для работы с входящими и исходящими телефонными звонками. Можно выбрать из более чем 60 операторов виртуальных АТС, в том числе Mango Office, Дом.ru Бизнес, АТС Ростелеком, Билайн бизнес, Мегафон, МГТС.
Совершить звонок клиенту можно из карточки клиента или списка клиентов.
В карточке телефонного звонка сохраняется вся информация о совершенном звонке, даже если разговор не состоялся. Если оператор телефонии поддерживает запись телефонных разговоров, ссылка на запись также будет доступна в информации о звонке.
Доступна отправка СМС непосредственно из программы.
Всю информацию, как работать со звонками, подключить и настроить телефонию, список операторов для подключения читайте в разделе Телефония на сайте ИТС.
✔ Чат на сайте
Обсуждения в программе можно подключить к чатам на сайтах. Клиенты могут отправлять заявки, задавать вопросы и уточнять заказы в режиме реального времени.
Из чата на сайте также можно сразу созвониться с продавцом для презентации товара или обсуждения деталей сделки. Покупатель на сайте может заказать звонок, менеджер увидит видеовызов в системе взаимодействия внутри программы. Сотрудник может общаться с клиентом, рассказывать о продукте, в том числе демонстрировать экран.
Возможность позволяет менеджеру отвечать на вопросы, видеть историю общения и покупок, и формировать заказы в одном месте, сокращая время на обработку заявок.
О настройке чата читайте в статье Как настроить интеграцию с чатом на сайте на сайте ИТС.
✔ Видеозвонки
Совершайте видеозвонки клиентам прямо из 1С:УНФ, менеджеру не нужно переключаться на другие приложения. Клиент сможет подключиться к звонку в своем браузере. Видеовстречу можно запланировать заранее, для этого можно создать событие в списке клиентов или с помощью документа.
О настройке видеозвонков читайте в статье Видеозвонки в системе взаимодействия на сайте ИТС.
✔ Интеграция с сайтом
✔ Маркетплейсы
✔ Веб-витрина mag1c
✔ Онлайн-заказы
✔ Мобильное приложение «Кабинет клиента»
✔ Магазин ВКонтакте
✔ Контактные формы

В программе можно настроить интеграцию c маркетплейсами, в частности OZON и Яндекс Маркет.
Интеграция позволит вам создать свой бренд и заполнить каталог товарами. В карточку товара на маркетплейсе можно передать описание, изображения товара, информацию о ценах и остатках на складах. Соответствие информации о номенклатуре в учетной системе 1С продавца и личном кабинете маркетплейса существенно упрощает работу с ним.
Вы просто продолжаете работать в 1С:УНФ, а информация о товарах автоматически обновляется на странице товара маркетплейса.
В несколько кликов из 1С:УНФ можно создать веб-витрину магазина, загрузить товары и цены.
Ссылку на веб-витрину mag1c можно сообщить покупателям в социальных сетях, напечатать на листовках, сделать СМС-рассылку. Покупатели сразу смогут перейти в магазин, выбрать товары и сделать заказ.
Пример веб-витрины можно посмотреть на сайте https://demo.mag1c.ru
Полную информацию о работе с веб-витриной и тарифах можно узнать сайте mag1c.
Подробную видеоинструкцию по настройке смотрите на сайте.
Инструкция для пользователей 1сfresh по установке mag1C из каталога расширений в документе.
На страницу с заказом можно добавить QR-код для оплаты через СБП. Для страницы оплаты можно подобрать индивидуальное оформление.
Ссылку можно скопировать в буфер обмена и поделиться с клиентом. В форме "Ссылка на заказ" можно выбрать отправку по почте или SMS-сообщением.
Работу с онлайн-заказами подробно описали на сайте ИТС.
Для начала продаж онлайн и удержания постоянных клиентов есть возможность создать свое мобильное приложение. Покупатели смогут сделать заказ в вашем магазине со своего мобильного устройства. А также оплатить онлайн и выбрать удобный способ доставки.
Полное описание процесса создания мобильного приложения и готовые к сценарии работы с заказами, подключения сервиса ЮKassa, пробития чеков в соответствии с 54-ФЗ и управления процессом доставки можно найти на сайте ИТС.
Создание своего магазина ВКонтакте позволит продавать и продвигать товары через самую популярную социальную сеть рунета.
С помощью магазина можно:Цены и остатки на торговой площадке автоматически обновляются из программы. При обработке заказов синхронизируются статусы.
Если Магазин ВКонтакте уже создан, можно быстро развернуть бэк-офис магазина в программе. Достаточно передать информацию о товарах и начать управлять товарами непосредственно из программы: заполнять карточки товаров, устанавливать цены и контролировать остатки.

Контактные формы позволяют получать обратную связь от клиентов быстрее и проще. Создавайте анкеты с простыми и сложными вопросами. Следите за статистикой ответов в режиме реального времени.
С помощью контактных форм можно:
Формы создаются непосредственно в программе. Размещаются на сайте, в социальных сетях, высылаются в мессенджер или по электронной почте. Результаты получаете обратно в программе для анализа и дальнейшей работы.
Полное описание процесса настройки форм с примерами создания формы заявки на обратный звонок, записи на услугу, опроса по вебинару и заявки на товары можно найти на сайте ИТС.
✔ Воронка продаж
✔ ABC/XYZ-анализ продаж
✔ Анализ лидов и клиентской базы
✔ Анализ эффективности работы менеджеров
✔ Планирование продаж и персональный план менеджеров
Воронка продаж покажет, как сделки переходили по этапам, начиная с заявки клиента и заканчивая завершением сделки в виде отгрузки или оплаты, а иногда и написания отзыва. Воронку можно увидеть по заказам, по покупателям и по лидам.
В отчете видим самые продаваемые товары, группы товаров, клиентов, которые приносят больше прибыли и наиболее эффективных менеджеров. Позволяет оценить стабильность продаж и спрос на товары. Можно провести анализ по товарам, клиентам и менеджерам.

В отчетах можно увидеть динамику развития лидов и клиентской базы и распределение по менеджерам. Диаграммы и графикипозволяют оценить общий размер базы лидов и клиентов, динамику роста и % новых за период, в т. ч. по менеджерам. Информацию о лидах можно анализировать по источникам привлечения, а покупателей разделять на сегменты, например, для дополнительных продаж.
В отчете также можно выбрать период, когда лиды или клиенты будут считаться новыми. Сделайте отбор по тегу, сегменту или ответственному менеджеру. Получите подробную информацию, например, по всем клиентам менеджера.
Можно сравнивать менеджеров по выручке, задолженностям, событиям, заказам, динамике продаж, отслеживая плановые и фактические продажи.
В отчете «Анализ работы менеджеров» можно сравнить работу менеджеров по продажам, заказам в работе, дебиторской задолженности клиентов и лидам. По каждому менеджеру можно построить свою воронку продаж и оценить эффективность его работы.
Планируйте продажи в количественном и стоимостном измерении в целом по компании, так по товарам, задавайте свой период и шаг планирования. Для каждого менеджера можно создать индивидуальный план продаж. Контролируйте выполнение плана и анализируйте причины отклонений с помощью отчета «План-фактный анализ продаж».

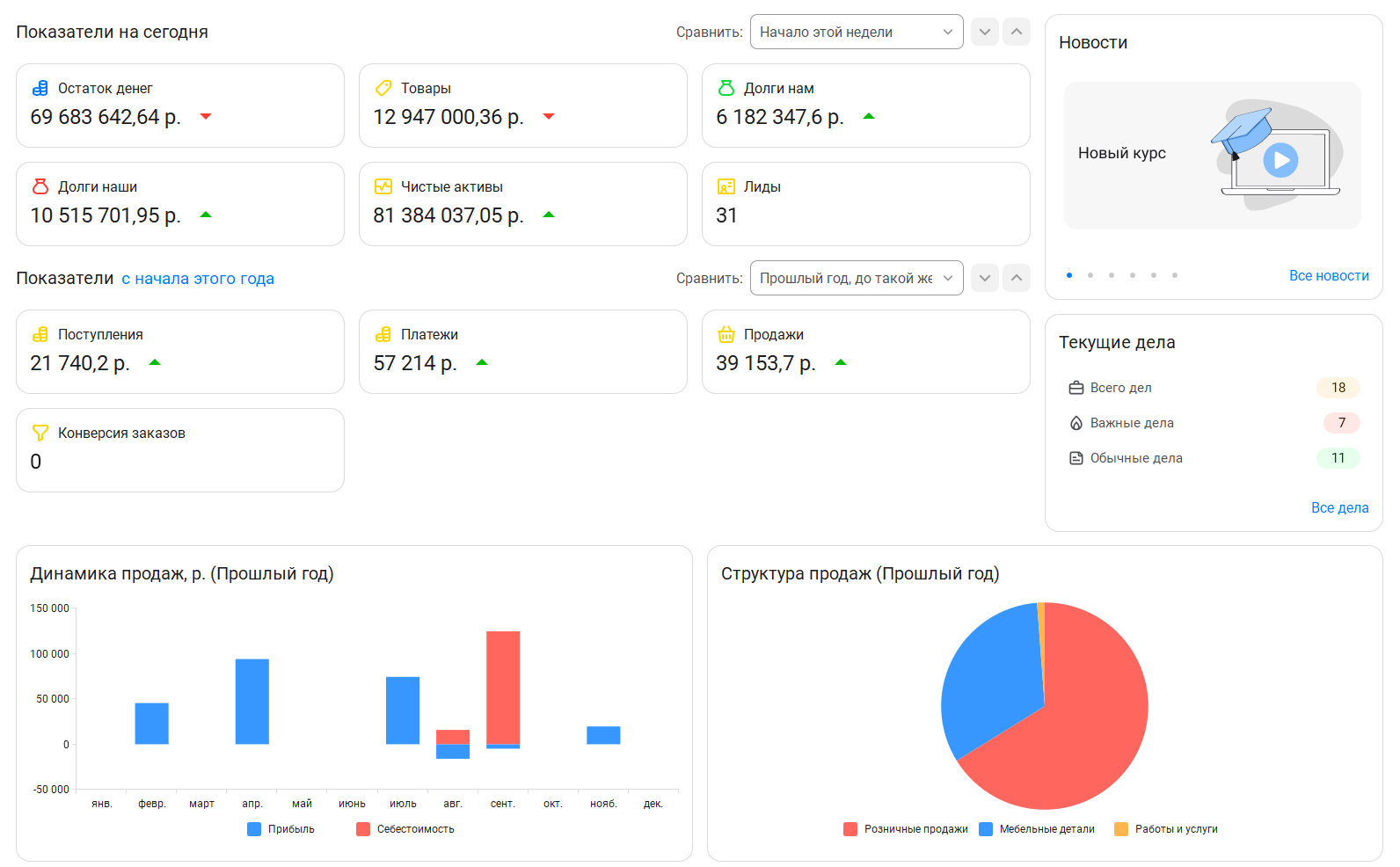
Монитор «Пульса бизнеса» по умолчанию отображается на начальной странице руководителя. Данный монитор позволяет быстро и наглядно получать самую важную информацию о деятельности компании. Настраивайте состав и отображение показателей, графиков и диаграмм пользователь с учетом персональных задач.
Все показатели «Пульса бизнеса» разделены две группы:
Внутри программы можно обмениваться текстовыми сообщениями, файлами, устраивать аудио и видеоконференции между пользователями, демонстрировать экран своего компьютера в ходе видеозвонка. в чаты можно загружать сообщения клиентов из мессенджеров Telegram и социальной сети «ВКонтакте»
Любой участник обсуждения может: просматривать сообщения обсуждения; добавлять сообщения в обсуждение, прикреплять к ним файлы, изменять тему обсуждения, добавлять новых участников обсуждения, покинуть обсуждение.

Обмениваться текстовыми сообщениями в обсуждениях также можно по задачам или документам. Контекстные чаты позволяют обсуждать вопросы ведения учета, связанные с документами, клиентами, поставщиками. В этом случае вся переписка будет отображаться в форме обсуждаемых документов или клиентов. В контекстном чате кроме сообщений пользователей отображаются: история изменений, с указанием автора изменений, присоединенный файл с автором, ссылки на документы.

Если при отправке сообщения указываете, кого оповестить, то сотрудник получает оповещение. Новые оповещения отображаются в верхней панели приложения.

Задачи помогут планировать свои дела и ставить цели сотрудниками. В форме задачи указываем, что нужно сделать, срок выполнения и ответственного. Можно открыть календарь сотрудника и выбрать свободный интервал времени для выполнения задачи. Задачу возможно поставить как себе, так и другому сотруднику. Задаче можно добавить # Теги. Они позволят отобрать задачи в контакт-центре, например, по одному проекту. Управление задачами реализовано в контакт-центре.
Можно воспользоваться напоминаниями. В заданное время напоминание открывается во всплывающем окне. Можно создавать напоминания, связанные клиентами, документами, товарами.

В программе можно планирование работу специалистов с помощью Журнала записи. В журнале можно быстро узнать загруженность специалиста, найти свободное «окно» и сразу записать клиента на это время. Занятые интервалы в журнале записи будут выделены цветом. Таким образом сразу можно увидеть свободный промежуток в работе специалистов.

Из журнала записи можно узнать о том, кто и на какое время записан, получить информацию о заказчике и его контактные данные, перейти к документу планирования.
Все запланированные записи отобразятся в календаре специалиста, чтобы он смог предварительно подготовиться к встрече с клиентом.
Календарь помогает планировать рабочее время сотрудника или команды. В календаре пользователь видит все свои текущие дела и может запланировать новые: события, задачи, задания на работу.
Для календаря сотрудника в 1С можно настроить синхронизизацию с внешними календарями:
Работа с внешними сервисами позволит планировать дела и отслеживать задачи без привязки к рабочему месту или конкретному устройству.
Описание процесса настройки интеграций с внешними календарями можно найти на сайте ИТС Статьи доступны по договору ИТС.
Для работы менеджеров со своими клиентскими базами используется ограничение доступа к группам клиентов, например, оптовые и розничные покупатели. Можно ограничить доступ менеджеров по продажам только к той группе клиентов, с которыми работают. В этом случае менеджеру по продажам будут доступны только его клиенты и документы. К клиентам и документам других менеджеров доступа не будет. Возможность настроить доступ каждого менеджера к клиентской базе уменьшит нежелательную конкуренцию менеджеров между собой и снизить риск, что менеджер заберет всю базу клиентов с собой.

Ассистент умеет отслеживать изменения, вносимые в документы другими сотрудниками, и оповещать о них. Например, Даша может оповестить всех менеджеров о поступивших на склад товарах.
Даша может оповестить сотрудников при загрузке нового заказа с сайта или из мобильного приложения. Ассистент сообщит сотруднику о назначении ответственным за заказ или об изменении состояния заказа. Оповещения отправляются лично сотруднику, в групповой чат, СМС или по сообщением на электронную почту.
Оповещение клиентов Ассистент может отправлять электронные письма и СМС клиентам, например, чтобы сообщить о готовности заказа или напомнить о записи на услугу.
Навык оповещения на всех этапах записи на услугу позволяет настроить последовательную отправку сообщений и сопровождать клиента с момента записи до получения отзыва об услуге. Не важно, каким именно способом клиент записался на услугу: лично, по телефону, на сайте или через мессенджер.
Можно поручить Даше:
Узнать обо всех навыках Даши можно в разделе Ассистент управления нашей фирмой. Контролируем заказы с Дашей на сайте ИТС.